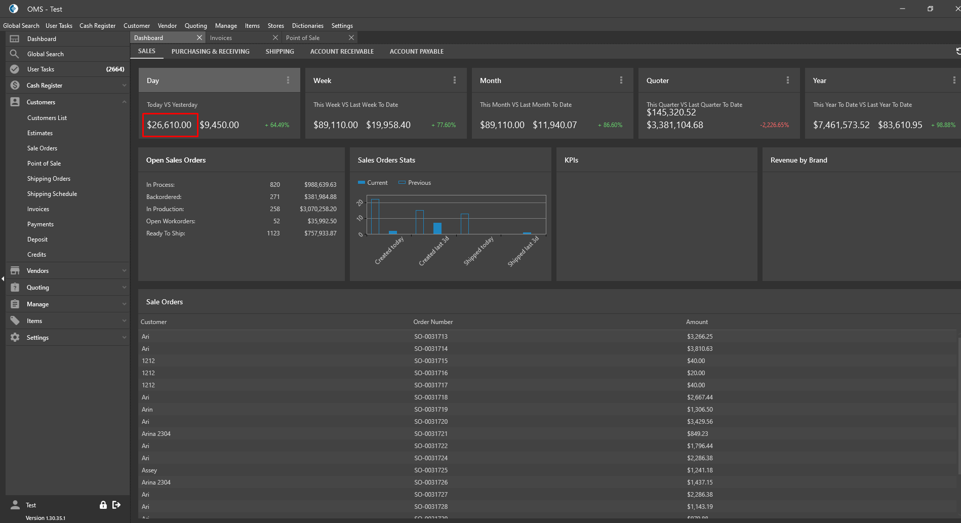
Expected Result: Calculated SO amount should be displayed without tax on the Dashboard and be corresponded to Invoices Amount for the current day


Expected Result: Calculated SO amount should be displayed without tax on the Dashboard and be corresponded to Invoices Amount for the current day

